Wärmepumpe optimieren mit nunosense
Deine Wärmepumpe läuft nicht optimal? Mit nunosense identifizierst du Einsparpotenziale, verbesserst die Jahresarbeitszahl und senkst deine Stromkosten – durch präzise Messdaten statt Vermutungen.

Typische Probleme
Warum läuft deine Wärmepumpe nicht effizient?
Viele Wärmepumpen arbeiten weit unter ihrem Potenzial. Die Gründe sind oft nicht auf den ersten Blick erkennbar – aber mit den richtigen Daten schnell zu finden.
- Hohe Stromkosten
- – Die Wärmepumpe verbraucht mehr Strom als erwartet, ohne dass die Ursache klar ist.
- Häufiges Takten
- – Die Anlage schaltet sich ständig ein und aus, was den Verdichter belastet und die Effizienz senkt.
- Heizstab springt an
- – Der elektrische Heizstab läuft unnötig oft, weil die Wärmepumpe die Last nicht allein schafft.
- Schlechte Arbeitszahl
- – Die JAZ liegt deutlich unter den Herstellerangaben, ohne erkennbaren Grund.
- Ungleiche Raumtemperaturen
- – Einige Räume werden nicht richtig warm, andere überhitzen – der hydraulische Abgleich fehlt.
- Kein Überblick
- – Du weißt nicht, was deine Wärmepumpe gerade macht oder wie gut sie arbeitet.
Das Messsystem
Was wir messen, um deine Wärmepumpe zu optimieren
Für eine vollständige Analyse installieren wir verschiedene Sensoren an den kritischen Punkten deiner Heizungsanlage.
Kombipufferspeicher
5 Temperatursensoren auf verschiedenen Höhen zeigen die Schichtung im Speicher. So erkennen wir:
- Ob die Schichtung funktioniert oder durchmischt wird
- Wie schnell sich der Speicher aufheizt und abkühlt
- Ob genug Wärme für Heizung und Warmwasser vorhanden ist
- Wann die Wärmepumpe nachheizen muss
Energiequellen
Pro Energiequelle (Wärmepumpe, Solar, etc.) jeweils 2 Temperatursensoren für Vorlauf und Rücklauf:
- Spreizung zwischen Vor- und Rücklauf berechnen
- Wärmeleistung jeder Quelle ermitteln
- Erkennen, welche Quelle wann liefert
- Optimale Quellenpriorisierung finden
Stromverbrauch
Stromzangen (Klemmen) um die Phasenkabel messen den tatsächlichen Verbrauch:
- Stromaufnahme des Verdichters
- Heizstab-Laufzeit und -Verbrauch
- Echte Jahresarbeitszahl (JAZ) berechnen
- Vergleich mit Herstellerangaben
Raumsensoren & Außentemperatur
3 Raumsensoren und 1 Außensensor liefern das Gesamtbild:
- Ist-Temperaturen in verschiedenen Räumen
- Aufheizverhalten nach Nachtabsenkung
- Heizkurven-Optimierung mit Außentemperatur
- Hydraulischer Abgleich überprüfen
Optional: Volumenstrom-Messung
Bei Bedarf ergänzen wir Volumenstromsensoren, um die exakte Wärmemenge zu berechnen. Damit wird die Arbeitszahl noch präziser.
Live-Analyse
Alle Messdaten auf einen Blick
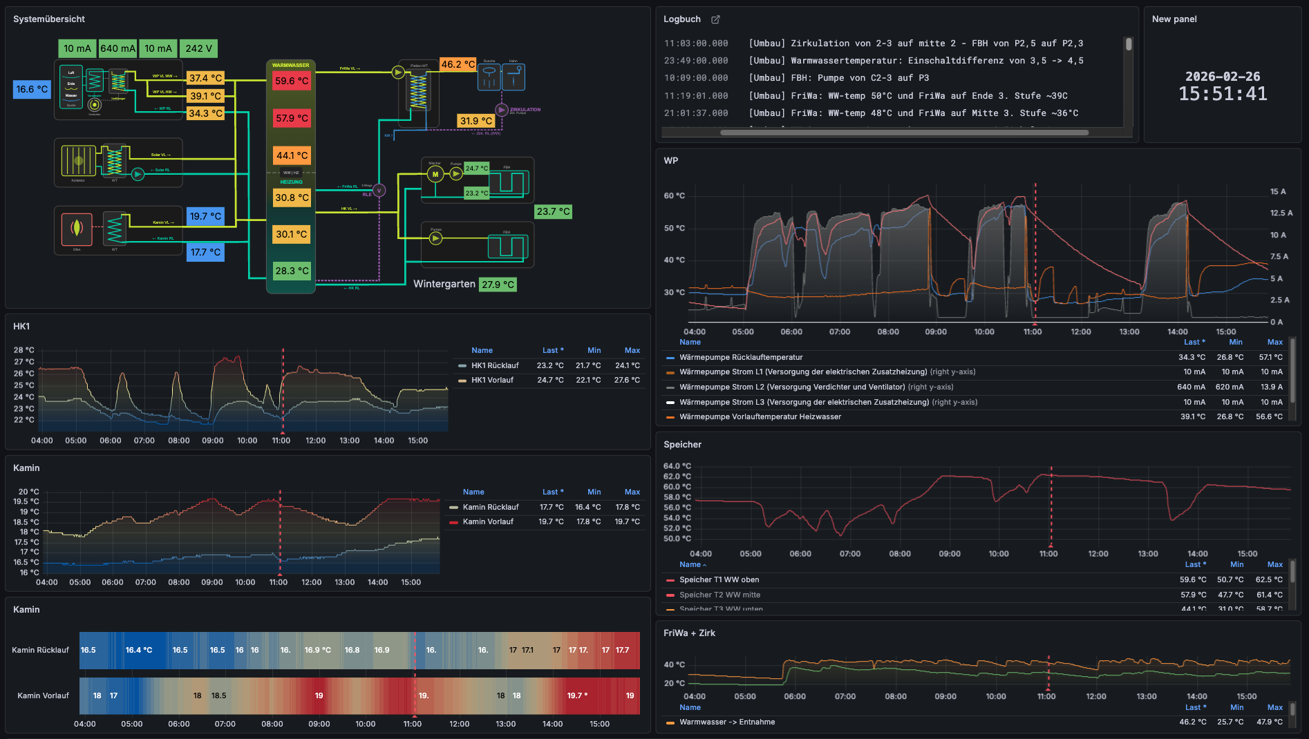
Während der Analyse-Phase hast du jederzeit Zugriff auf das Live-Dashboard. Hier siehst du alle Sensordaten in Echtzeit – Temperaturen, Stromverbrauch und Systemzustände übersichtlich visualisiert.

Dashboard während einer Optimierungs-Analyse: Systemübersicht, Heizkreise, Speichertemperaturen und Wärmepumpen-Monitoring in Echtzeit
Praxisbeispiele
Was durch unsere Messdaten optimiert werden kann
Heizkurve zu steil eingestellt
Die Messdaten zeigten, dass die Vorlauftemperatur bei milden Außentemperaturen viel zu hoch war. Die Räume überhitzten, während die Wärmepumpe unnötig viel Energie verbrauchte.
Ergebnis nach Anpassung:
15% weniger Stromverbrauch, gleichmäßigere Raumtemperaturen
Pufferspeicher falsch angeschlossen
Die Schichtung im Pufferspeicher wurde ständig durchmischt. Die 5 Temperatursensoren zeigten, dass der Rücklauf zu hoch eingebunden war und die warme Schicht zerstörte.
Ergebnis nach Umbau:
Saubere Schichtung, Wärmepumpe läuft längere Zyklen, JAZ um 0.5 verbessert
Heizstab lief nachts ständig
Die Stromzangen zeigten, dass der Heizstab regelmäßig nachts aktiviert wurde – obwohl die Wärmepumpe ausreichend dimensioniert war. Ursache: Zu niedrige Sperrzeit in der WP-Steuerung.
Ergebnis nach Korrektur:
Heizstab-Anteil von 12% auf unter 2% gesenkt, Ersparnis ca. 400€/Jahr
Taktung durch fehlenden Abgleich
Die Raumsensoren zeigten stark unterschiedliche Temperaturen. Einige Räume erreichten schnell die Solltemperatur, andere nie. Die Wärmepumpe taktete, weil der Führungsraum zu schnell warm wurde.
Ergebnis nach hydraulischem Abgleich:
Taktung reduziert, alle Räume gleichmäßig temperiert, Komfort deutlich verbessert
Deine Vorteile
Das bringt dir die Optimierung
- Geringere Stromkosten
Eine optimierte Wärmepumpe verbraucht weniger Strom für die gleiche Wärmeleistung. Die Investition amortisiert sich oft innerhalb eines Jahres.
- Längere Lebensdauer
Weniger Taktung bedeutet weniger Verschleiß am Verdichter. Die Wärmepumpe hält länger und benötigt weniger Reparaturen.
- Mehr Komfort
Gleichmäßige Raumtemperaturen, kein Überhitzen, kein Frieren. Deine Heizung arbeitet so, wie sie soll.
- Klimaschutz
Eine effiziente Wärmepumpe spart bis zu 64% CO₂ gegenüber Gasheizungen. Mit Ökostrom sogar bis zu 90% weniger Treibhausgase.
Für wen?
Wärmepumpenoptimierung mit nunosense
Für Eigentümer
Du hast eine Wärmepumpe und willst sie optimieren
Erfahre, wie du mit nunosense deine Stromkosten senkst und den Komfort in deinem Zuhause verbesserst.
Mehr erfahren →
Für Fachbetriebe
Du bietest Heizungsservice an
Erfahre, wie du Wärmepumpen-Monitoring als Dienstleistung anbieten und neue Umsätze generieren kannst.
Mehr erfahren →
Preis auf Anfrage
Die Wärmepumpen-Optimierung buchst du über deinen Fachbetrieb. Er kümmert sich um Installation, Betreuung und Auswertung.
- Mietdauer: 2-3 Wochen
- Inklusive Sensoren, Dashboard & Auswertung
- Keine Investition, nur Miete
Kein Partner in deiner Nähe?
Wir helfen dir, einen passenden Fachbetrieb in deiner Region zu finden. Kontaktiere uns und wir vermitteln dich.
Partner finden lassen →Wärmepumpe optimieren – jetzt starten
Sprich deinen Fachbetrieb auf nunosense an oder kontaktiere uns – wir helfen dir einen Partner zu finden.